← Back to strategies

JLP Delta-Neutral:
Jupiter LP yield without market risk

Jupiter Liquidity Pool (JLP) offers 20–35% APR — but is exposed to price risks of SOL, ETH and BTC. DeltaZero neutralizes these risks via perpetual hedging.

JLP Deposit + Perp Hedge = ✓ JLP Yield (Delta ≈ 0)

Problem: JLP yield comes with market risk

JLP is a Jupiter index pool containing SOL (~45%), ETH (~9%), BTC (~11%), USDC (~24%) and USDT (~11%). The pool earns income from Jupiter DEX trading fees and trader P&L.

The problem: when the market falls, JLP value drops proportionally to its crypto component (~65%). If SOL crashes 30%, JLP holders lose ~13.5% of their position — potentially wiping out all accumulated yield.

Solution: perpetual hedging of each asset

DeltaZero calculates exact JLP exposure to each asset (SOL, ETH, BTC) and opens proportional short positions via perpetual futures:

Net Yield = JLP_APR × Capital − Funding_Cost − Rebalance_Cost

Expected yield

20%
Conservative
No leverage, hedge on Bybit
28%
Balanced
No leverage, multiple exchanges
35%
Aggressive
Leverage + funding optimization

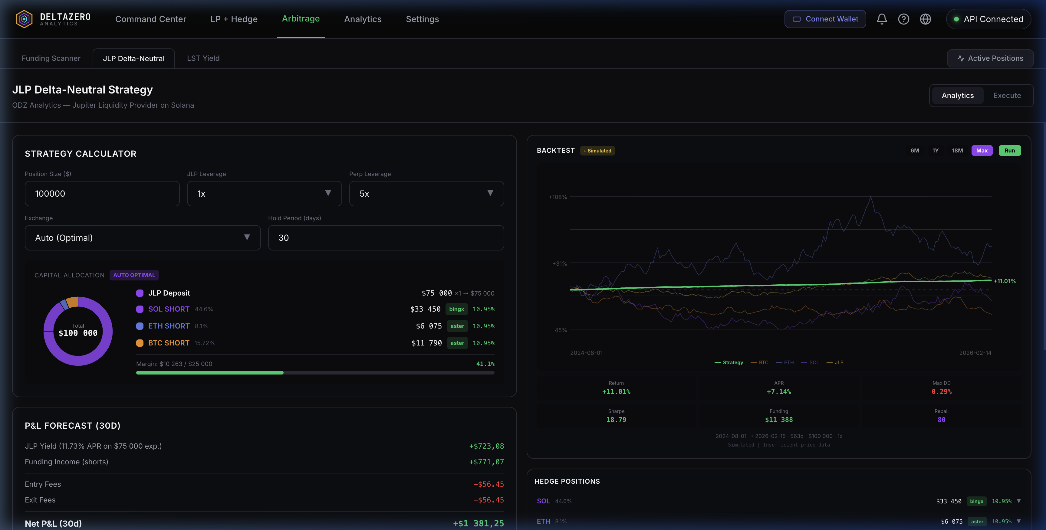
Calculator and backtester in the terminal

Model strategy yield on historical data right in the terminal. Set capital size, leverage, exchange — and get a yield chart with strategy quality metrics.

JLP Delta-Neutral — calculator and backtester
JLP Delta-Neutral — Capital Allocation, Strategy Calculator, Backtest Engine
Open JLP calculator Start via Telegram